Zabbix 4.0 监控主机
Zabbix 4.0 监控主机1. 安装代理2. 配置监控主机3. 添加仪表盘1. 安装代理# 下载rpm -Uvh https://repo.zabbix.com/zabbix/4.0/rhel/6/x86_64/zabbix-release-4.0-2.el6.noarch.rpmyum clean all# 安装yum install zabbix-agent# 启动服务service za
注意: 要打开10050端口
CentOS 7打开指定端口
1. 安装代理
# 下载
rpm -Uvh https://repo.zabbix.com/zabbix/4.0/rhel/6/x86_64/zabbix-release-4.0-2.el6.noarch.rpm
yum clean all
# 安装
yum install zabbix-agent
# 启动服务
service zabbix-agent restart
# 开启服务
chkconfig --level 35 zabbix-agent on
编辑配置文件:
/etc/zabbix/zabbix_agentd.conf
Server/ServerActive 设置的是服务端的IP
Hostname 也是和服务端的名称一样
ListenPort 默认端口是10050

2. 配置监控主机




3. 添加仪表盘




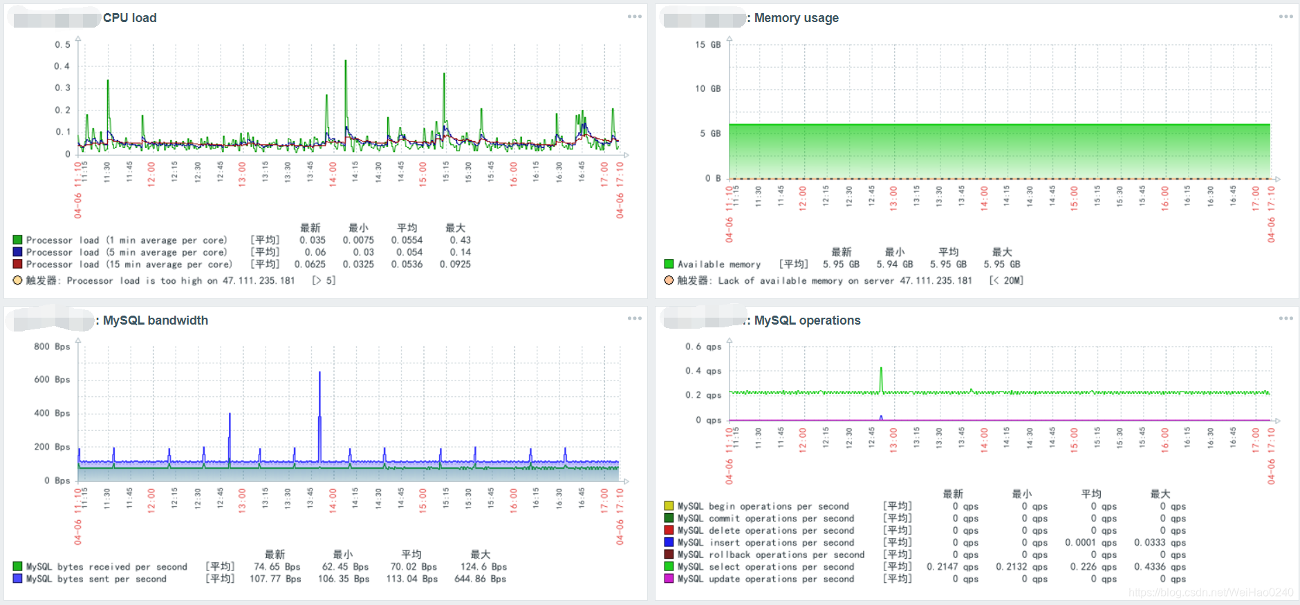
常用的监控项:
CPU load
Memory usage
MySQL bandwidth
MySQL operations
Network traffic on eth0
HTTPS service is running
Free disk space on / (percentage)

4. 常见错误
如果端口已经开启,代理也已经运行(注意配置文件已经修改好)
出现如下错误
17893:20210813:112716.329 failed to accept an incoming connection: connection from "xxx.xxx.xxx.xxx" rejected, allowed hosts: "127.0.0.1"
解决方案
# 查看配置
grep -Ev '^#|^$' /etc/zabbix/zabbix_agentd.conf
# 重新启动服务
service zabbix-agent restart

「智能机器人开发者大赛」官方平台,致力于为开发者和参赛选手提供赛事技术指导、行业标准解读及团队实战案例解析;聚焦智能机器人开发全栈技术闭环,助力开发者攻克技术瓶颈,促进软硬件集成、场景应用及商业化落地的深度研讨。 加入智能机器人开发者社区iRobot Developer,与全球极客并肩突破技术边界,定义机器人开发的未来范式!
更多推荐
所有评论(0)